Add Agents & Define Roles
Add team members with ease and define distinct roles for observation and evaluation.

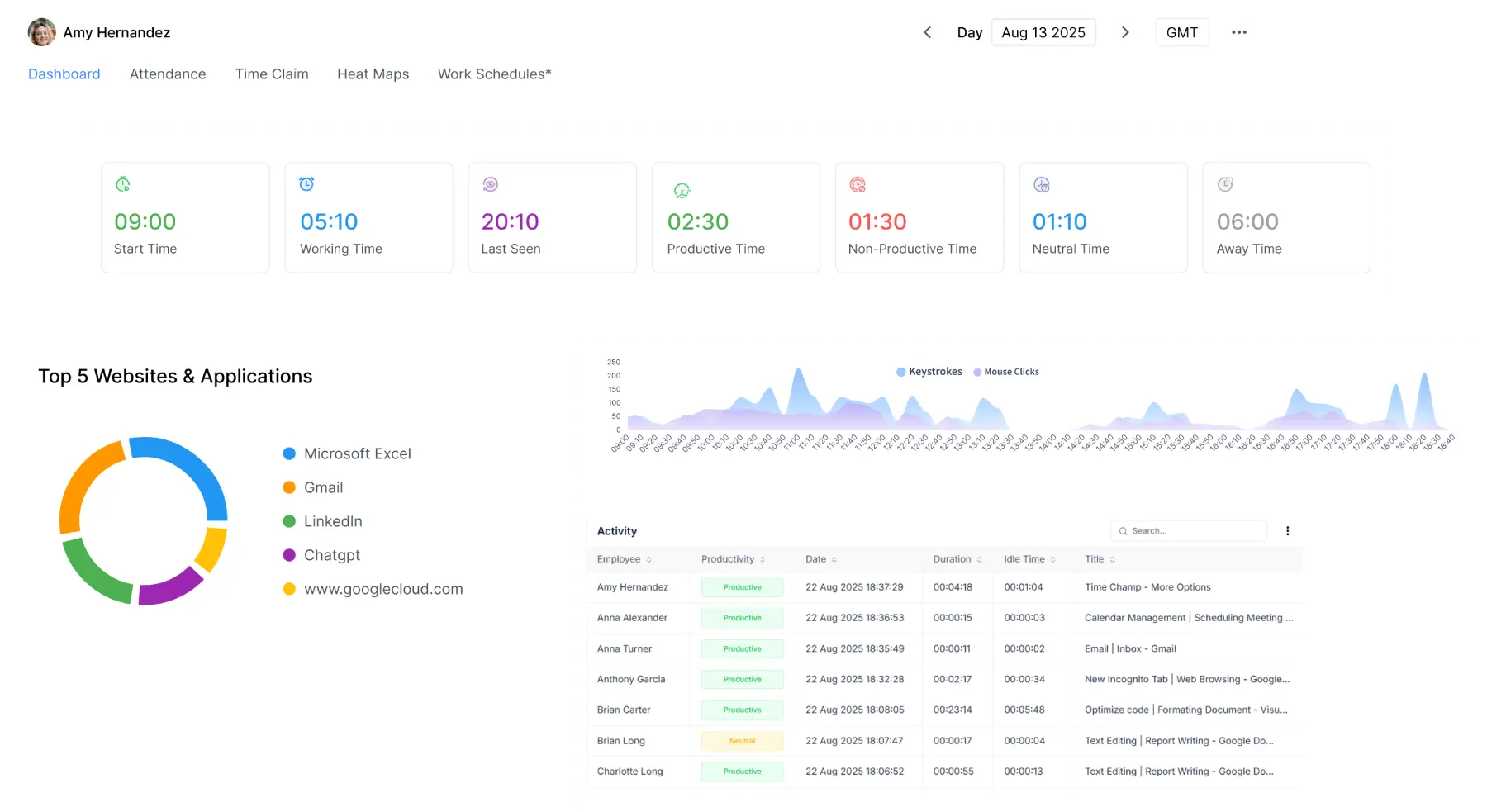
Time Champ extends beyond traditional QA to capture all on-call and off-call activities. Get full visibility, monitor real-time agent performance, and improve customer satisfaction through smarter quality assurance.
Get real-time visibility into agent productivity and performance
Assess calls and screens to maintain compliance
Drive results while supporting employee work-life harmony
Analyse productivity trends and reduce idle time
Maximise productivity, minimise expenses
Automate attendance with accurate time keeping
Personalised analytics for smarter team decisions
Insights and feedback that drive growth
Enhance team efficiency with smooth integrations
Optimise teams with data-driven visibility and control
Disconnected systems, scattered workflows, and constant firefighting
Call Handling Visibility:
No clear call/task time management, leading to poor accountability.
Agent Productivity Insights:
No visibility into agent activity or productivity.
Real-Time Visibility:
Lack of live data, resulting poor decisions and delays.
Automated Alerts:
No instant alerts, leading to missed performance goals.
A fully streamlined, high-performance call centre environment
Call Handling Visibility:
Log time on calls, follow-ups, and wrap-ups easily. to ensure accountability.
Agent Productivity Insights:
Insights into who’s active, idle, or overloaded in real time.
Real-Time Visibility:
Live dashboards enable instant decisions and actions.
Automated Alerts:
Instant alerts for idle time, missed targets, or shift issues.
When teams needed sharper insights, effective training, and higher customer satisfaction, Time Champ delivered it right. Empowering managers to measure performance, uphold standards, and ensure consistent customer experiences with data-driven insights.
Organisations that use Time Champ:
Call Center QA & Analysis
Smart QA & Performance Insights
Simplified QA for Call Centres
Teams evaluated conversations, analysed agent behavior, and improved service delivery with real-time intelligence.
Enabled call centres to improve call quality, stay compliant, and manage agent activity, all from a single dashboard.
Managers ensured better customer support by conducting faster QA reviews and accessing detailed performance reports.
Sign up and onboard your entire call centre team in minutes.
Add team members with ease and define distinct roles for observation and evaluation.
Capture and analyse call audio to gain insights into agent performance, conversation quality, and client interactions.
Get insightful analytics, call quality reviews, and agent scorecards.
Easily create optimised shift schedules, approve accurate work logs, manage shifts, and automate payroll processing.
Mayank Grover
Founder, Maxx Solutions
Arwindhan Aravazhi
Deputy Manager at Centaur Billing
Bijendra Kumar
Sr. IT Executive, Apptad Technologies
Ready to Unlock Your Remote Team's Potential?